하고 싶은 거 다 할 수 있는 GIGABYTE AERO X16 Copilot+PC


기가바이트 노트북은 크게 AORUS, AERO, GAMING 3가지로 구분이 되는데 어로스는 최상위 라인업답게 가장 뛰어난 스펙을 가지고 있고 AERO는 크리에이터에게 잘 맞는 작업 용도이며 마지막으로 게이밍은 가성비를 중요하는 사용자들을 위한 겜트북을 담당하고 있습니다. GIGABYTE AERO X16 Copilot+PC는 이름에서도 알 수 있듯이 기존 시스템에 AI 기능과 게임까지 추가해서 다양한 환경이나 사용자들이 부족함 없이 사용하고 즐길 수 있는 노트북입니다.




탄소 중립을 위함인지 박스와 내부 패키징까지 모두 골판지로 되어있는데 이 골판지를 이용해 노트북을 올려놓을 수 있는 받침대로도 활용할 수 있으며 AERO 라인업과 잘 맞는 귀여운 이모티콘이 있습니다.

구성품은 노트북, 어댑터, 케이블, 빠른 안내서와 3종류의 스티커(기가바이트, AERO, GiMATE)로 이루어져 있습니다. 상판에 있는 스티커에는 이 제품의 가장 큰 특징들이 표시되어 있습니다.

AERO X16은 PD(Power Delivery)를 지원하지만 NVIDIA RTX 5060 외장 GPU가 장착되어 많은 전력을 사용하기 때문에 150W( 20V / 7.5A)의 고출력 어댑터가 포함되었습니다.

AERO X16은 루나 화이트, 스페이스 그레이 두 가지 색이 있으며 소개하는 제품은 루나 화이트입니다. 개인적으로는 루나 화이트 제품이 더 맘에 들더군요. 노트북은 사용하다 보면 어쩔 수 없이 손이 자주 닿는데 하우징이 어두운 색이면 지문이나 손자국 때문에 관리하기 좀 힘든 편입니다.

상판에는 GIGABYTE 로고가 각인되어 포인트를 주고 있습니다.

AERO X16의 내부는 강화 플라스틱이며 상판과 하판은 모두 알루미늄 합금 재질로 되어있습니다. 바닥에는 발열 해소를 위해 많은 홀(hole)이 있으며 받침대의 높이가 제법 높은 편인데 이 부분 역시 원활한 쿨링을 위한 설계로 보입니다.

좌우 측면으로 각종 포트들이 배치되었습니다. Type-C 포트는 데이터는 물론 PD 충전이 가능해 외부에 나갈 때는 어댑터가 없이도 편리하게 사용할 수 있습니다. (게임이나 로드가 많이 걸리는 작업이라면 어댑터는 꼭 챙기세요.)

바닥에 있는 받침대가 좀 높은 편이라 노트북의 실제 두께보다 높이가 조금 더 높아졌습니다.


AERO X16의 힌지는 제법 큰 편이라 두께가 있는 상판을 확실하게 지지하고 오랫동안 안심하고 사용할 수 있습니다. 노트북의 힌지 파손으로 고생한 적이 있어서 이 부분은 정말 신경 쓰는 편입니다.

바닥에 있는 볼트를 풀고 헤라를 사용하면 어렵지 않게 분해를 할 수 있습니다. 아래 76.1Wh 용량의 배터리와 위쪽 두 개의 블로워 팬이 가장 눈에 띄네요. CPU와 GPU 모두 4개의 히트파이프로 연결이 되어 있습니다.

기본적으로 1TB SSD가 장착되어 있으며 추가로 장착할 수 있는 M.2 슬롯이 있어서 걱정 없이 사용할 수 있으며 Wi-Fi 6E와 블루투스를 위해 리얼텍 RTL8852CE 무선랜이 장착되었습니다.

AERO X16은 M.2와 같이 두 개의 메모리 슬롯이 있으며 기본적으로 마이크론 16GB SO-DIMM 메모리 한 개만 장착이 되었지만 가격 할인 + 추가 메모리 증정하는 행사가 오늘부터 시작됩니다. 게임이나 작업에 있어서 이제 32GB는 기본이기 때문에 이번 기회에 32GB로 업그레이드를 하는 게 좋겠죠. (행사 링크는 마지막에 다시 소개하겠습니다.)

추가 메모리는 사진처럼 바닥면이 위로 향하게 장착해야 합니다. 메모리는 방향이 있으므로 장착하기 전 꼭 확인하세요. 노트북 분해 경험이 없어서 메모리 장착이 힘드시다면 AS 센터 방문할 필요 없이 노트북 주문할 때 9,900원 옵션을 추가하면 장착해서 받아볼 수 있으니 이 부분도 고려해 보세요.

추가 메모리를 장착한 상태인데 2kg이 조금 안 되는 무게라 휴대성이 그리 좋은 편은 아니지만 제품의 스펙이나 성격을 생각한다면 단점이라고 생각되지는 않습니다. 여기서 무게까지 챙긴다면 가격이 엄청나게 올라가겠죠.

전원 버튼은 키보드 위쪽 가운데에 있습니다. 간혹 전원 버튼이 괴랄한 위치에 있어서 실제 사용하다 보면 정말 난감하고 화가 나는 경우가 있는데 AERO 노트북의 버튼은 모두 여기에 있어서 아주 좋습니다.

키보드 상판은 한 손으로 열 수 있습니다. 노트북을 구입하기 전 이 부분을 꼭 챙기는 사용자들이 있는데 그게 바로 접니다. 왜 그런지는 모르겠지만 기분상 꽤나 큰 차이가 있더라고요. ^^


액정이 있는 상판은 180도까지는 아니고 최대 이 정도까지 눕힐 수 있습니다.

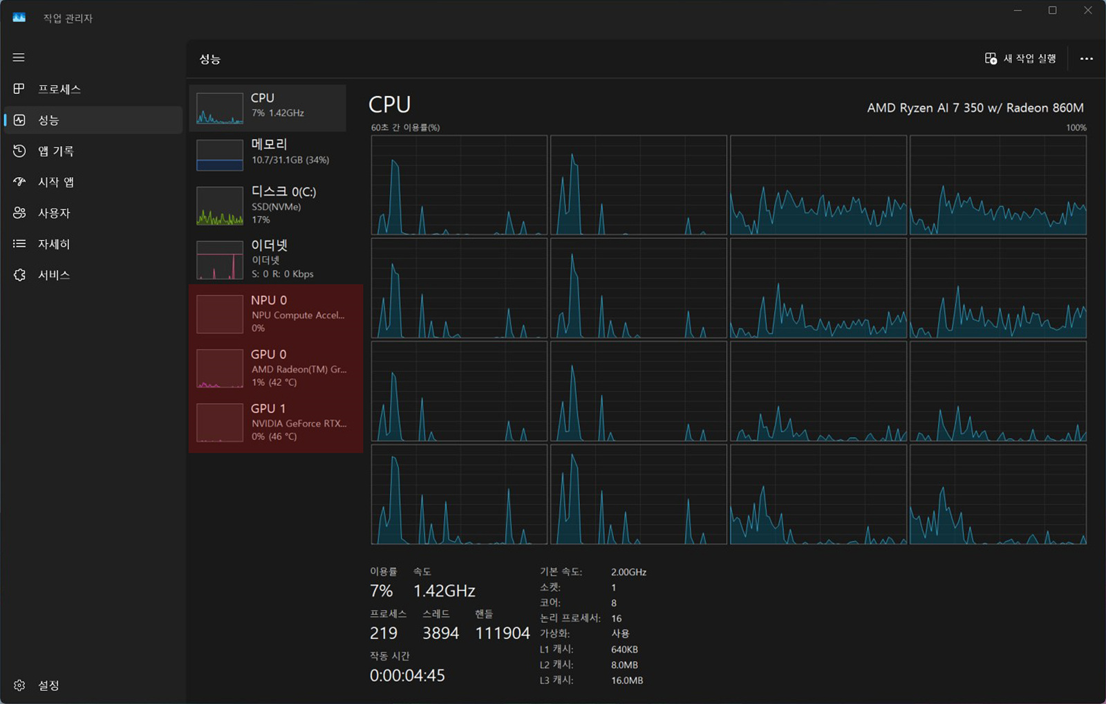
작업 관리자에서는 8C / 16T의 라이젠 CPU가 보이고 인공지능(AI)과 딥러닝의 연산을 위한 NPU(Neural Processing Unit)과 두 개의 GPU (AMD 라데온, RTX 5060)도 확인할 수 있습니다.

AERO X16의 디스플레이는 16인치 크기에 16:10 비율의 2560 x 1600 해상도(WQXGA)와 165Hz의 주사율을 가진 패널을 사용하고 있어 크리에이터뿐 아니라 게이밍 사용자들까지 동시에 만족시키고 있습니다. 배터리 모드로 사용을 한다면 기본적으로 60Hz로 동작을 하게 되니 165Hz를 원한다면 이곳에서 바꿀 수 있습니다. (AC 어댑터를 연결하면 기본 165Hz로 지정됩니다.

OELD 패널 수준까지는 아니지만 밝기를 높인다면 야외에서도 충분히 사용할 수 있을만한 수준이었으며 베젤이 상당히 얇아서 전체적으로 화면이 좀 더 커 보이는 효과가 있었습니다. 키보드 아래에 있는 터치패드 역시 135mm x 90mm의 크기로 넓은 편이라 작업할 때 편리하게 사용할 수 있습니다.

sRGB 100%의 패널은 일반적인 사용에서도 전혀 부족하지 않으며

팬톤 보정 인증을 받아 전문적인 사용자들도 믿고 사용할 수 있도록 색에 대한 안정성을 확보하였습니다. AERO 시리즈는 크리에이터들이 주 대상이니 이런 부분은 확실히 만족할만하네요.

키보드 위, 아래에는 GiMATE / Copilot 물리버튼이 있습니다.

두 개 모두 AI에 최적화되어 있는 기능으로 GiMATE는 쉽고 빠르게 노트북을 사용할 수 있습니다.

제품의 이름에서도 알 수 있지만 Copilot+AI 인증을 받은 만큼 AI 연산 능력은 확실하겠죠.

AERO 라인업뿐 아니라 기가바이트 노트북을 사용한다면 필수로 사용해야 하는 GiMATE는 총 4개의 탭으로 이루어져 있습니다. (제품의 모든 설정이 이곳에서 가능합니다.)

5개의 모드별로 각각 CPU / GPU 동작 클럭이 바뀌며 게임 모드에서 가장 높은 성능을 얻을 수 있습니다.



모드별로 사용할 수 있는 두 개의 팬 동작 속도(rpm)를 각각 지정할 수 있습니다.

CPU의 내장 그래픽이 아닌 외장 그래픽을 사용하는 기가바이트의 노트북들은 AC 전원을 연결하지 않은 배터리 모드에서는 기본적으로 외장 그래픽카드를 비활성화하고 내장 그래픽으로 동작을 합니다. 이는 배터리 효율을 위한 선택으로 배터리 모드에서도 외장 그래픽(RTX 5060)을 사용하려면 dGPU Status를 화면처럼 옵티머스로 지정을 해주어야 합니다. dGPU Status가 Off로 되어있다면 장치관리자에서도 RTX 5060이 보이지 않으니 이 기능을 꼭 활용하는 걸 잊지 마세요.

바이오스에서 해당 기능을 Discrete로 선택하면 dGPU Stagus를 바꿀 수 있는 부분이 아예 비활성화되어 항상 자동으로 그래픽이 동작하게 되지만 배터리 소모가 심해지니 AC 전원을 사용하는 게 아니라면 하이브리드 방식으로 사용하는 걸 추천합니다.

키보드의 RGB 모드와 색을 바꿀 수 있는 RGB 퓨전인데 사용할 수 있는 모드(LED 효과)는 4개만 있네요. 전 RGB를 좋아하지 않는 편이라 괜찮지만 저와 다르게 화려한 효과를 원하는 분들에게는 아쉬운 부분이겠죠.


LED 효과가 4개뿐이라는 건 아쉬운 부분이지만 기본적으로 키보드는 상당히 마음에 들더군요. 일단 키캡이 큼직해서 오타를 확실하게 줄여줄 뿐 아니라 실크 인쇄나 레이저 각인이 아닌 이중사출 방식이라 정말 좋았습니다. 노트북 키캡들은 기본적으로 인쇄가 오래가지 못하고 일반적인 키보드처럼 교체하는 비용이 엄청나게 비싸기 때문에 각인이 지워질 염려가 없는 이중사출 방식은 정말 칭찬해 줄 만합니다.


이제부터 AERO X16의 성능을 확인할 수 있는 벤치마크나 게임은 모두 AC 전원(어댑터)을 연결한 상태에서 게임 모드로 진행했습니다.

4나노 공정의 Ryzen AI 7 350 프로세서는 8코어 16쓰레드이고 CPU-Z 벤치 결괏값입니다.

CPU 성능을 측정할 수 있는 CineBench R23 / R24의 결괏값입니다.

싱글 스레드는 1,152이며 최대 스레드는 8,139로 측정되었습니다.

Ryzen AI 7 350에 포함된 AMD Radeon은 4나노 공정의 크라켄이며 외장 그래픽은 랩탑용 RTX 5060이 장착되어 DLSS 기능을 이용해 AI 연산뿐 아니라 게임에서도 뛰어난 효과를 기대할 수 있습니다.



3DMark 파스, 타임 스파이, 스틸 노마드 측정 결괏값입니다.

시스템의 전반적인 성능을 한눈에 확인할 수 있는 크로스마크 벤치 결과 역시 좋은 수준이었습니다.

AERO X16에는 킹스톤 1TB PCIe 4.0 SSD가 장착되어 있습니다. SSD에 방열판이 있어서인지 온도는 50도 중후반으로 노트북에 설치되어 있다는 점을 감안하면 좋은 수준이었습니다. 여러 가지 소프트웨어나 AAA 스팀 게임을 많이 설치한다면 추가 슬롯을 이용해 보세요.


오버워치는 2560 x 1600 해상도에 매우 높음 프리셋으로 설정하고 DLSS만 적용을 하였습니다.


WQHD보다 좀 더 높은 해상도라는 걸 생각한다면 생각보다 프레임은 잘 나오더군요.


발더스게이트는 DLSS를 균형으로 맞춘 뒤 자동 감지로 설정을 했습니다.


다이렉트X 11과 불칸의 차이는 제 예상보다 크지 않았습니다.


2560 x 1600 해상도에 랜더링은 100으로 하고 국민 옵션으로 세팅을 했습니다.



평균은 144가 안되지만 1% Low는 나쁘지 않은 수치를 보여주었습니다.
처음 오버워치는 애프터버너 세팅의 실수로 내장 단일 그래픽의 수치만 출력이 되었으니 프레임을 위주로 봐주시면 됩니다. 배그는 수정을 해서 정상적으로 표시가 됩니다.



오공의 경우 레이트레이싱을 Off로 한 상태인데 옵션 타협을 한다면 프레임에서 조금 더 좋은 성적을 보여줄 수 있을 거 같네요. 개인적으로는 오공의 점수가 가장 인상 깊었습니다.


FHD 화질의 카메라는 GiMATE의 AI 기능으로 보다 편리하고 업무를 진행할 수 있습니다.

업무를 하거나 게임으로도 AERO X16을 즐길 수 있지만 OTT나 유튜브와 같은 영상 시청도 빠질 수 없겠죠. 2560 x 1600의 해상도는 콘텐츠를 즐기기에도 충분한 성능입니다.

76.1Wh의 배터리가 넉넉한 용량은 아니지만 게임이 아닌 일반적인 상황에서는 부족하지는 않습니다.
밸런스모드 / 내장그래픽(라데온) / 60Hz / 화면 밝기 70% / 볼륨 20 / 와이파이 / 키보드 백라이트 100%로 세팅한 상태에서 넷플릭스를 시청하면서 테스트를 해본 결과는
한 시간 - 86%, 두 시간 - 71%, 세 시간 - 57%, 네 시간 - 41%로 배터리가 줄어들었는데 평균적으로 한 시간에 대략 15% 정도를 소모하는 거 같네요. 테스트는 새 제품이 아닌 어느 정도 사용을 한 제품이라 실제 배터리 효율은 제가 테스트했던 결과보다는 조금 더 좋을 거라 생각합니다.


이제는 노트북에서도 단순히 CPU, GPU 성능만을 추구하는 게 아닌 AI 성능(기능)까지 요구하다 보니 이와 관련된 제품들이 계속해서 출시되고 있습니다. 기가바이트에서도 꽤 많은 노트북이 있지만 AERO 라인업은 현재 이런 시장의 분위기와 가장 잘 맞는 제품이라 생각합니다. 최고의 성능과 기능들을 모두 집약한 플래그쉽의 AORUS 라인이 가장 좋은 건 맞겠지만 경제적인 부분도 생각을 해야 할 테니 여러 가지 요인들을 따져보면 어로스가 아닌 AERO 라인의 노트북에게 가장 높은 점수를 줄 수 있겠죠.
단편적인 기능 하나가 아닌 Ryzen 7 AI 350의 CPU + RTX 5060 GPU 조합의 모든 성능들은 제 예상보다 훨씬 더 쾌적했으며 상황에 맞게 내장과 외장 그래픽을 사용하는 부분 역시 인상적이었습니다. 여기에 작업 결과물에 대해 안정성을 확보할 수 있는 팬톤 인증까지 더해졌으니 작업이나 게임까지 어느 것 하나 빠지지 않고 사용자가 하고 싶은걸 다 할 수 있는 상당히 괜찮은 노트북이었습니다.
G마켓-GIGABYTE AERO X16 1VH ...
2,560,250원
item.gmarket.co.kr
AERO X16은 오늘부터 역대 최저가 수준의 할인과 추가 메모리 증정 이벤트가 있으니 구매를 고려했던 분들이라면 더욱 매력적일 거라 생각됩니다. 기가바이트 제품을 사용해 본 분들이라면 아시겠지만 구입 후 제품 등록을 하면 어로스 포인트도 받을 수 있으니 이것도 잊지 말고 꼭 챙기세요. ^^